
Case Study
Greater London Authority
Transforming London.gov.uk for Performance, Reliability, and Scale
Overview
Enterprise-Grade Platform for London Residents
The Greater London Authority (GLA) provides critical services to London residents daily through London.gov.uk. Their Drupal-based platforms were slow and complex, creating challenges for both content editors and residents. Tag1 partnered with GLA to improve site performance and implement enterprise-grade monitoring and testing using Goose (load testing) and Gander (performance tracing), enabling the city to deliver timely, reliable digital services.
As a result of the collaboration, London.gov.uk has already seen an 87% reduction in application response times and corresponding 40% improvement in browser rendering times.
“The Greater London Authority’s collaboration with Tag1 allowed us to push the limits of what was possible on our platform. Their leadership in architecture and performance engineering helped deliver a faster, more resilient, and scalable experience for Londoners, as well as providing opportunities to reduce the running costs of our digital estate.”
-Matt Farrow, Technical Lead Digital Experience Unit — Greater London Authority
Enterprise-Grade Platform for Complex Operations
GLA’s digital ecosystem required a scalable solution to support multiple departments and public-facing content streams. A successful solution needed to:
- Provide fast page load times and backend responsiveness.
- Ensure high-visibility content (e.g., Mayor’s Question Time transcripts, press releases) could be published and searched efficiently.
- Provide actionable monitoring and performance insights to technical teams.
Tag1 implemented a robust framework combining Drupal optimization, Goose load testing, and Gander performance monitoring to deliver measurable performance gains, improve editorial efficiency, and set a foundation for long-term platform resilience.
GLA faced three main types of challenges that affected both user experience and internal operations.
- 87% Reduction in Application Content Response Times
- 40% Improvement in Browser Rendering Time
- 30% Improvement in Editing Response Time
Challenges & Solutions
Challenge 1: Slow Backend Performance Affecting Editors and Visitors
Problem:
Many page requests took seconds to over a minute, and front-end payloads (images, JS/CSS) slowed page rendering. Editors struggled with delayed save and preview times.
Solution: Performance Tuning and Instrumented Monitoring
Backend Optimization: Reduced database query volume, optimized menu rendering, and tuned caching mechanisms.

Figure 1: Database throughput before and after Tag1’s optimizations
Goose Load Testing: Simulated high concurrent user traffic to validate improvements and ensure scalability.

Gander Performance Tracing: Identified bottlenecks at page and database levels for precise fixes.

Deep-Dive Remediation: More than 50 issues were identified during the audit, some of which stood out as major contributors to slowness:
- Menu Rendering: Menu configuration was a significant source of bottlenecks. Tag1 proposed long-term Drupal core improvements and short-term custom code fixes, including pre-filtering disabled menu links and bypassing Drupal’s default “active trail” behavior. Together with smaller changes, these reduced cold-cache database queries from ~75,000 to ~10,000 on the slowest requests.
- Contributed Module Improvements: London.gov.uk makes heavy use of the Webform module. Tag1 identified and contributed to fixes that delivered memory and CPU savings through Webform Paragraphs integration and library discovery. These improvements were contributed back to the Drupal community as an outcome of this audit. An issue in the Groups module was also found that, once deployed, will dramatically reduce cache invalidation.
- Infrastructure Configuration: PHP and MySQL contributed additional latency. Tuning APCu allocation and the InnoDB buffer pool reduced overhead and improved responsiveness for site users.
Outcome
Application response times (as measured by New Relic on production) improved by 87%, with a corresponding 40% improvement for front end rendering.

Web transaction time averaged 3449.75 milliseconds on London’s app server
- Goose load testing confirmed approximately a 30% improvement in content editing response times.
- Cold-cache database queries reduced from ~75,000 to ~10,000, dramatically improving page load speeds.
- Image payloads reduced by 25% through WebP conversion.
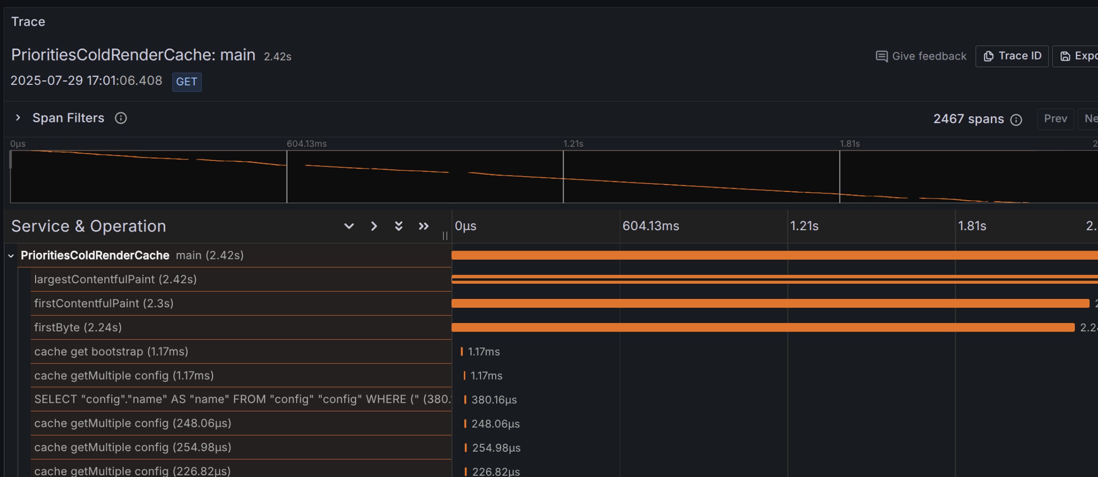
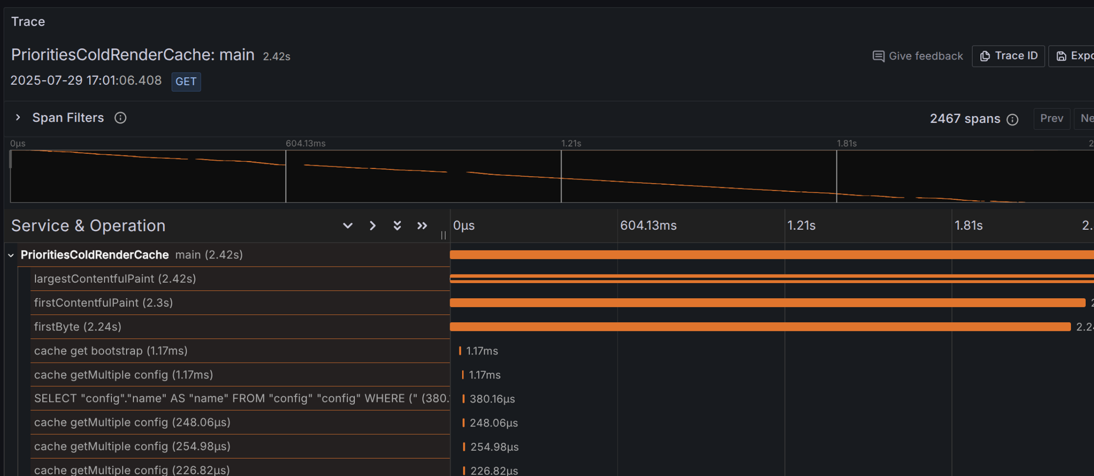
- Before the audit, 75% of Largest Contentful Paint times were under 2.6s, after the first phase of improvements were deployed this was improved to under 2s.

Overall, significantly faster page loads and reduced latency were achieved for both editors and residents.
Challenge 2: Complex Editorial Workflows Slowing Timely Content Delivery
Problem:
Creating, reviewing, and publishing content was time-consuming due to slow system responses and multi-step workflows. High-visibility content required prompt publication and accurate searchability.
Solution: Workflow Streamlining with Query and Cache Optimization
Application response times (as measured by New Relic on production) improved by 87%, with a corresponding 40% improvement for front-end rendering.
- Editorial Efficiency: Reduced save times through query volume reductions, menu rendering fixes, and cache improvements, cutting bottlenecks that slowed editors at every step.
- System-Level Fixes: Improvements to Webform and Groups modules reduced excessive memory usage and cache invalidation, ensuring editorial tools stayed fast and responsive even for complex landing pages.
Outcomes
- High-priority content, including Mayor’s Question Time transcripts and press releases, published reliably and quickly.
- Save and preview times improved, giving editorial teams faster turnaround for urgent updates.
- Editorial workflows accelerated, improving responsiveness to residents’ needs.
Challenge 3: Limited Visibility and Strategic Risk
Problem:
GLA’s teams lacked real-time insight into performance and site health. The strategic risk wasn’t just traffic spikes, but also the ability to create and publish content efficiently. Without better visibility, content creation was slow and error-prone, creating barriers to timely updates on city programs, services, and public information.
Solution: Enterprise Monitoring and Reporting
- Drupal Test Traits-Performance Testing:Tag1 developed and ultimately contributed back, performance testing integration for Drupal Test Traits that allows tests to run against a pre-installed database. This integration makes performance checks efficient in CI/CD workflows for a complex site like london.gov.uk and was released during the audit, providing immediate value to GLA and the broader Drupal community.
- Goose Load Testing: Tag1 implemented Goose load tests to simulate realistic traffic loads and identify scalability bottlenecks. This helped ensure the site could handle high-traffic events without degradation, complementing the internal performance tests run via Drupal Test Traits.
- Performance Governance: Leadership gained clear visibility into site performance with tools to track improvements and demonstrate reliability for high-impact content such as press releases and Mayor’s Question Time transcripts.
-
Enhanced New Relic Usage: Tag1 worked with GLA and their vendor CIVIC to reconfigure New Relic, unlocking more actionable insights and enabling GLA teams to use the tool effectively.
Outcomes
- Teams gained actionable insights into performance and scalability during both development and on production, reducing the risk of regressions and improving confidence prior to deployments.
- Residents consistently accessed critical city information without disruption.
Results & Future Improvements
A Foundation for Both Immediate Performance Gains and Long-term Resilience
These results created a foundation for both immediate performance gains and long-term resilience. Residents now enjoy faster access to essential services, while internal teams experience quicker editing, easier publishing, and clearer visibility into performance, positioning the site for future growth and reliability.
To date, the first phase of improvements from more than 50 audit recommendations has been implemented. GLA has 12+ additional enhancements planned for rollout in the near future, with further performance gains expected once they are deployed, showcasing data-driven leadership in maintaining a high-performance, dependable digital platform for the city.
In the medium term, the GLA team will integrate Goose load testing into QA processes for any significant code releases. Gander performance tests will be used locally on demand and automatically via CI to validate that all code changes are performance neutral or positive.
Why Tag1
Stakes are high. Systems are complex. Deadlines are tight.
Organizations like GLA turn to Tag1 when high stakes, complex systems, and tight deadlines converge. Tag1 brings:
- Enterprise Drupal expertise and performance leadership.
- Proven multi-team governance strategies for complex, public-facing systems.
- Integration of testing and tracing tools to ensure confidence in results.
For Technical Readers
The Technology Behind the Transformation
Performance Optimization
- Backend Optimization: Reduced database query volume, optimized menu rendering, and tuned caching mechanisms.
- Goose Load Testing: Simulated peak traffic to validate improvements and ensure scalability; confirmed ~30% improvement in content editing response times.
- Gander Performance Tracing: Identified bottlenecks at page and database levels for precise fixes and codified improvements via automated testing to prevent regressions.
Deep-Dive Remediation
- Menu Rendering: Pre-filtered disabled menu links and by-passed Drupal’s default “active trail” behavior, reducing cold-cache database queries from ~75,000 to ~10,000.
- Contributed Module Improvements: Webform Paragraphs integration and library discovery delivered memory and CPU savings; issues were committed upstream. A group module issue identified to reduce cache invalidation./a>
- Infrastructure Configuration: PHP and MySQL tuning reduced overhead and improved responsiveness.
- Image Optimization: WebP conversion reduced image payloads by 25%.
- … and dozens of other improvements.
Editorial Workflow Acceleration
- Reduced save and preview times through query volume reductions, menu rendering fixes, and cache improvements.
- System-Level Fixes: Improvements to Webform and Groups modules reduced excessive memory usage and cache invalidation, ensuring tools stayed fast and responsive for complex pages.
Monitoring and Reporting
- Drupal Test Traits Integration: Enabled performance tests against a pre-installed database in CI/CD workflows; released during the audit.
- Enhanced New Relic Usage: Reconfigured New Relic with GLA, unlocking actionable insights for teams.
Performance Metrics
- Cold-cache queries reduced from ~75,000 to ~10,000.
- Before the audit, 75% of Largest Contentful Paint (LCP) times were under 2.6s; after first-phase improvements, 75% were under 2s.
- Goose load testing confirmed ~30% improvement in content editing response times.
- Faster page loads and reduced latency for both editors and residents.
About
Greater London Authority
Examining decisions and actions to ensure promises to Londoners are delivered. That is the job of the 25 London Assembly Members, who you elect at the same time as the Mayor. Eleven represent the whole capital and 14 are elected by constituencies. As the most powerful directly-elected politician in the UK, it is important the Mayor is held publicly and democratically accountable. The Assembly has a Chair and Deputy Chair, who are each elected by Members for a one-year term in April.